よくあるご質問
ISP事業者さま向け
個人のお客さま向け
IPv6で接続中

IPoE接続サービス「transix」(VNE) オプションサービス

IPoE接続サービス「transix」(VNE)  OPTIONAL SERVICE 01 固定IPアドレス (IPIP)

  • グローバルIPv4アドレスの利用が可能です (IPIP方式)
  • 1回線につき、最大64個のIPアドレスを付与することができます

活用ケース:IoT設備に対応したマンションISPを実現

監視カメラやインターネット家電などのIoT機器に対し、外部からの操作・アクセスが可能になります。入居者向けの高付加価値なISPで、収益向上が期待できます。

活用ケースはこちら

IPoE接続サービス「transix」(VNE)  OPTIONAL SERVICE 02 ポート拡張 (DS-Lite)

  • 1024ポート (DS-Lite) を無償でご利用いただけます
  • さらに、12800ポートおよび64000ポートへの拡張が可能です (有償)

活用ケース:ビジネスや集合住宅、eスポーツ需要にも対応

企業での利用のほか、光回線をシェアする集合住宅や、多くのポートを消費するeスポーツ用途など、標準の1024ポートでは不足する場合にも安心です。

活用ケースはこちら

IPoE接続サービス「transix」(VNE)  OPTIONAL SERVICE 03 カスタマイズド帯域制御機能

  • 特定のアプリケーションやカテゴリーの通信に対して帯域制御を行うことにより、特色あるISPを設計することができます。
  • な​お上限帯域設定と​公平制御機能は、​オプションではなく​標準で​ご利用いただけます。​詳しくは​こちらを​ご参照ください。

CASE 01 活用ケース:
Windows Updateに
邪魔されず、快適に通信したい

Windows Updateの通信帯域を低く
抑えることで、混雑時にも他の通信を快適に。

活用ケースはこちら

CASE 02 活用ケース:
目が離せないスポーツ中継の
動画配信を安定して観たい!

動画配信サービスの通信帯域を
たっぷり確保
することで、混雑時も安心。

帯域課金のお客さま向けオプションサービスです
ご利用前に、ご要望通りの制御が可能かどうか、事前の検証が必要な場合があります

IPoE接続サービス「transix」(VNE)  OPTIONAL SERVICE 04 情報提供機能 (無償)

  • お客さま (ISP事業者さま) がご自身でトラフィックの管理・把握可能な、さまざまな機能を無償で提供
  • その1つとして、詳細なデータをCSV形式で取得できる「情報提供機能」があります (お申し込みが必要です)

情報提供機能

SFTPにて弊社サーバーからCSVファイルをダウンロードできる機能

お好きなタイミングでデータ取得が可能 (データは15分間隔)

取得できるデータの種類
  1. 契約事業者トラフィックデータ
  2. ISP別トラフィックデータ
  3. 帯域制御ドロップデータ
  4. 加入者別トラフィックデータ
  5. IPv4接続 (DS-Lite) ポート枯渇データ

トラフィックレポート

  • 毎月月初に、トラフィックデータのCSVファイルをメールでご送付
  • ISP事業者さま単位、エリアもしくはリージョン毎の15分間隔トラフィックデータ
  • 契約事業者単位のサマリ (テキストファイル) も添付

transix portal トラフィックグラフ

  • transix portal内から閲覧可能
  • ISP事業者さま単位、リージョン毎のグラフ表示
帯域課金で「エリア一括指定」を選択された場合、閲覧できません

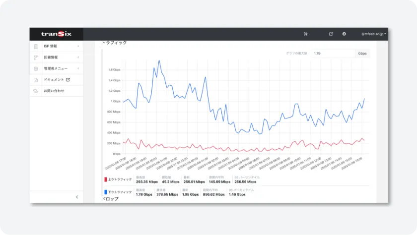
transix portal 回線毎トラフィック

  • transix portal内から閲覧可能
  • 回線毎のトラフィック一覧、指定した回線のグラフ表示
download 資料ダウンロード

transix関連の資料を無料公開しています

contact お問い合わせ

ご質問・ご相談だけでも、
お気軽にご連絡ください

download
資料ダウンロード
mail
お問い合わせ