IPoE接続サービス「transix」(VNE) 特長
IPoE接続サービス transix (VNE) とは
ISP事業者さま向けIPv6インターネット接続を提供
transixは、ISP事業者さま向けの高速・高品質なIPv6インターネット接続サービスで、IPoE方式のネットワークをVNE (Virtual Network Enabler) として提供します。お客さまは、設備不要で自社ブランドによるIPv6接続対応のISPを展開することが可能になります。
対応回線例:フレッツ 光ネクスト、フレッツ 光クロス
また、DS-Lite方式によるIPv4インターネット接続 (IPv4 over IPv6)にも対応しており、IPv4、IPv6、どちらの通信も快適にご利用いただけます。
さらに、ネットワーク設備の提供だけでなく、サービスオーダーの投入やトラフィックの管理・把握が容易なポータルサイトなども提供しており、貴社のサービス展開を強力にバックアップします。
FEATURES IPoE接続サービス transix (VNE) 5つの特長
- FEATURE 01 設備不要でローコスト
- FEATURE 02 高い信頼性
- FEATURE 03 「transix portal」で一元管理
- FEATURE 04 柔軟なISP設計が可能
- FEATURE 05 選べる料金体系
-
FEATURE 01 設備不要でローコスト
IPv6インターネット接続を実現するネットワークの設計・構築・運用が不要。高額な設備投資を行うことなく、ISPサービスの提供が可能です。
-
FEATURE 02 豊富な実績にもとづいた、高い信頼性
transixを提供するインターネットマルチフィードは、NTT・IIJ系の事業会社です。VNEの黎明期である2011年からサービスを開始し、これまで大規模な障害や輻輳は一度も発生していません。
バックボーンは東日本・西日本両方のエリアにまたがる冗長構成で、フレッツのネットワークとの接続点や、設備の収容ビルも冗長化されています。高い信頼性を備えており、BCP対策としても安心です。
-
FEATURE 03 見やすさ × 操作性 × 実用性。
ISP運用に“欲しかった”が揃う「transix portal」transix portalは、ISP運用業務の中心となるサービスオーダー投入機能を中心に、運用に必要な情報や機能を一元的に集約したツールです。
ISP単位またはフレッツ回線単位のトラフィック状況、オプションサービスの設定内容、工事情報などを統合的に確認できるほか、エンドユーザーからの問い合わせ対応時に便利な回線調査機能なども備えています。
日々の運用において煩雑になりがちな業務を効率化し、エンドユーザーへのサービス品質向上にも寄与します。お客さまからも、使いやすさや利便性についてご好評をいただいています。
サービスオーダーの投入が可能
Webブラウザとインターネット環境さえあれば、いつでも開通・廃止などのサービスオーダーを投入することができます。CSVファイルによる一括投入にも対応しています。
なお、transix portalを介さず、REST APIによりシステム間を直接接続して投入することも可能です。
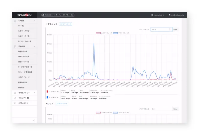
トラフィックデータをグラフで表示
トラフィックの推移を、ISP単位またはフレッツ回線単位で閲覧することが可能です。
トラフィックデータについてはこちら
CSVファイルによる元データのダウンロード機能も備えており、視覚的な異常検知と、詳細な分析の両方を迅速に行うことができます。
回線調査で迅速な原因切り分けが可能
エンドユーザーから通信品質に関する問い合わせが発生した際には、transix portalの回線調査機能が便利です。フレッツも含めた故障の有無がすぐに確認でき、ポート枯渇の有無などもチェックできることから、対応時間の短縮に貢献します。
-
FEATURE 04 柔軟なISP設計が可能
詳しくはこちらtransixでは、お客さまのビジネスモデルに合わせたISPの設計・構築を柔軟に行うことができます。複数のISPを作ることができ、それぞれのISPに対し、ポート拡張や固定IPの利用有無、上限帯域の有無などを設定可能です。また、transixを再販していただく場合、再販先の事業者さまごとにISPを分けるといった使い方もできます。
上限帯域設定
ISP単位で、上限帯域※を設定することができます (帯域課金の場合)。たとえば、「上限帯域を設けた廉価版」と「上限帯域無制限で固定IPアドレス付きのプレミアム版」でブランドを分けるといった設計も可能です。ターゲットユーザーや提供価値に応じた差別化を図ることで、競争力のあるサービス展開を支援します。
ISP全体として、1ヵ月あたりに流れるトラフィックの総量に制限を設けること。回線あたりの速度制限ではありません。公平制御
上限帯域を設けたISPにおいては、一部のヘビーユーザーが過剰に帯域を使用することで、他のユーザーに輻輳 (通信の遅延など) が発生するリスクがあります。
transixでは、標準搭載の公平制御機能により、利用量の多いユーザーから優先的に帯域を制御することが可能です。これにより、全ユーザーに対して安定した通信品質を提供し、サービスの公平性を維持できます。
-
FEATURE 05 選べる料金体系
transixでは、ご利用の規模や運用形態に応じて、以下の2つの料金体系から選択可能です。
- ID課金:ID数が少ない場合に適しており、スモールスタートにおすすめ
- 帯域課金:ID数が多い場合に効率的な収容が可能で、品質のコントロールがしやすい
丁寧なヒアリングを行い、お客さまのビジネスモデルや成長フェーズに応じた最適な料金をご提案します。
資料ダウンロードもしくはお問い合わせをお願いします